Каталог Поиск 0 Сравнить 0 Закладки 0 Корзина Войти
Каталог
105082, Москва, ул. Фридриха Энгельса, 75с21, БЦ Бауманский ИТКОЛ
Пн - Пт: с 09-00 до 18-00 Сб: с 10-00 до 18-00 Вс: выходной
Страницы: 1
RSS
CyberSecure на UXG-Pro, UniFi Network
 
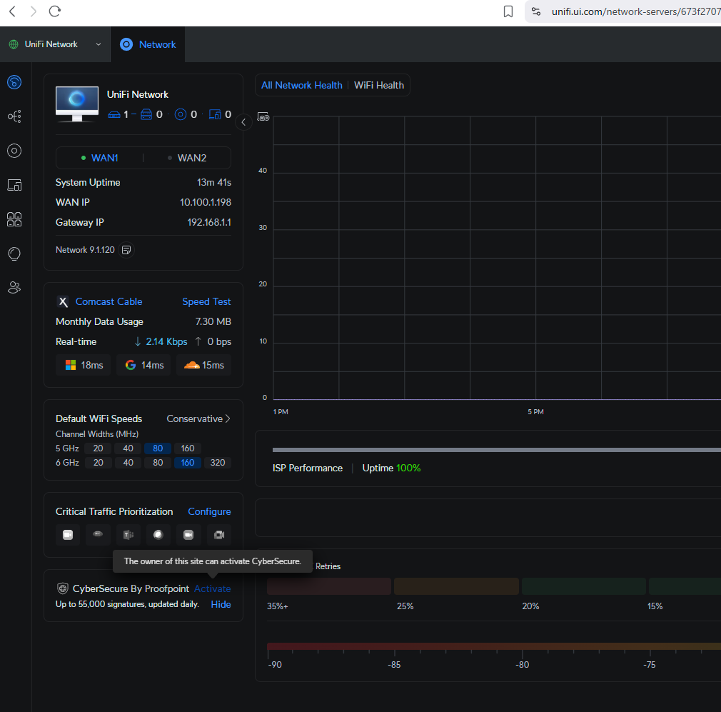
Пытаюсь зарегистрировать CyberSecure на одном из моих UXG-Pros. Будь то локальный контроллер или онлайн, я постоянно получаю сообщение: "The owner of this site can activate CyberSeure." Какой владелец? Я же админ.
 
Да, я зациклился на том, чтобы роль владельца появилась, потому что выдавало ошибку, что нужно где-то еще, но из вкладки начального менеджера сайта, да, я могу ее активировать.
 
@MHammett-DNA Решил развернуть Ubuntu VM и попробовать сам. У меня также есть UXG-Pro. При первом входе в сеть Unifi создал локальную учётную запись. Потом включил удаленный доступ и вошёл под своей учётной записью ui.com. И в Site Manager, и в локальном доступе было написано, что владелец может активировать, но кликнуть, чтобы активировать, не получалось. Потом я утилизировал эту VM и построил новую. В этот раз при первом входе в сеть Unifi сразу вошёл под своей учётной записью ui.com, и та же проблема. Только что собирался опубликовать это сообщение. Перечитал пост от @EmBeEm и оказалось, что можно активировать, но только из Site Manager, где перечисляются все твои площадки. Не нужно заходить в площадку. Не знаю, сработало бы это в моей первоначальной конфигурации, нужно было просто на секунду задуматься, но могу сказать, что изначально опции из Site Manager не было, была только платная поддержка площадки. А если смотреть внимательнее, теперь там есть Cybersecure.
 
Интересно, потому что я до сих пор не видел Owner'а ни в одной из комбинаций, которые я пробовал с локальным Debian контроллером. Даже создавал две новые VM, одну сразу подключил к облаку, а другую создал с локальным пользователем, а потом подключил к облаку.
 
Я только что активировал щит Active CyberSecure из панели управления сайтом и смог оформить заказ с картой, привязанной к моему аккаунту UI. В панели управления я обозначен как Владелец, а при локальном входе – как Администратор.
 
Отлично, что это возможно. Ты помнишь, как ты это сделал или в каком месте установка отклонилась от документации?
 
Ты можешь подписаться и использовать CyberSecure с саморазмещенными контроллерами. Я сейчас делаю это в такой же ситуации (UXG-Pro и Network App установлены на Debian VM). Однако, у меня не возникало той проблемы, о которой ты описал.
 
Ужас, звучит просто кошмарно.
 
https://help.ui.com/hc/en-us/articles/25930305913751-UniFi-CyberSecure-by-Proofpoint. Хотя прямо не указано, что требуется Cloud Key, но когда нажимаешь на ссылку про UniFi-шлюзы — https://ui.com/us/en/accessory-tech/cloud-keys-gateways — там сказано про Cloud Key-шлюзы. Есть и другие функции, которые недоступны при самохостинге через VM, работающую в сети. Так что либо купи Cloud Key, либо используй официальный облачный хостинг от UniFi.
 
Похоже, интерфейс отличается для интегрированных устройств.
 
Ты должен увидеть что-то вроде этого
 
@acebmxer Местно я вхожу в систему, используя адрес электронной почты. Под местно я имею в виду наш локально установленный UniFi контроллер в Debian VM. Через unifi.ui.com я вхожу в систему, используя имя пользователя. Я выбираю сайт среди сайтов и следую тем же шагам к тому же списку пользователей с той же информацией. Удаленный доступ включен. Я также убрал его и снова включил сегодня просто чтобы убедиться.
 
@MHammett-DNA как ты заходишь в контроллер – с использованием имени пользователя или с адресом электронной почты? Что ты имеешь в виду под "онлайн"? Ты имеешь в виду Site manager – https://unifi.ui.com? И как ты имеешь в виду "локально"? Что ты используешь для хостинга сетевого приложения? У тебя включен удалённый доступ?
 
@hexblot Нет, никого с "owner" нет.
 
В веб-интерфейсе unifi, нажмите на значок шестеренки Settings на левой боковой панели. Там нажмите на раздел Admins & Users. В появившемся списке пользователей один пользователь будет иметь роль владельца. Владельца может быть только один, и только он может активировать дополнительные сервисы на этой консоли.
Страницы: 1
Читают тему (гостей: 1)