Привет всем! Мой первый пост, так что будьте снисходительны 
Два дня назад перешел с USG + Cloud Key Gen2, один свитч на 8 портов, один мини-свитч. Новая конфигурация - UCG Max, Switch Ultra с приоритетом 0, Switch 8 Ports с приоритетом 4096 как вторая "линия".
Точки доступа те же самые: UAP-AC-Mesh, U6-LR, UAP-U6-LR, U6 Mesh. Функция Mesh не включена, все через LAN.
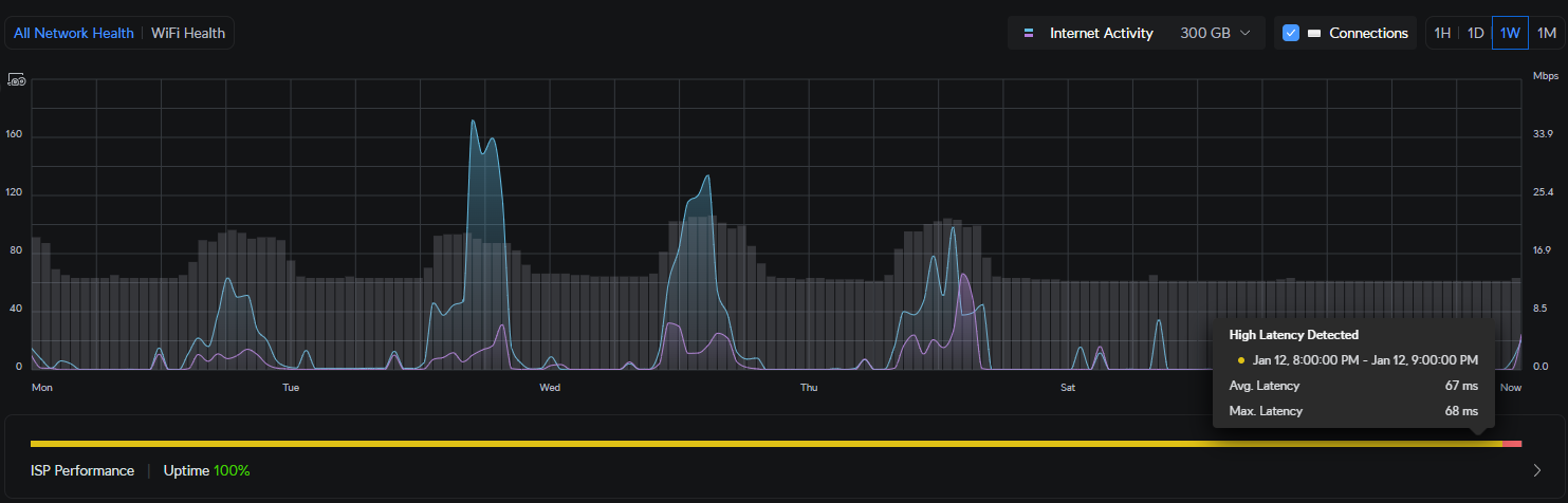
Прилагаю скриншот задержки после изменения конфигурации. До изменения среднее значение было 25мс.
Может кто-нибудь помочь?
Спасибо!

Два дня назад перешел с USG + Cloud Key Gen2, один свитч на 8 портов, один мини-свитч. Новая конфигурация - UCG Max, Switch Ultra с приоритетом 0, Switch 8 Ports с приоритетом 4096 как вторая "линия".
Точки доступа те же самые: UAP-AC-Mesh, U6-LR, UAP-U6-LR, U6 Mesh. Функция Mesh не включена, все через LAN.
Прилагаю скриншот задержки после изменения конфигурации. До изменения среднее значение было 25мс.

Может кто-нибудь помочь?
Спасибо!



